12 Best Email Deliverability Tools (Tested & Reviewed)

Written by: Garin Hobbs

Published on March 13, 2026

25 Mins read

Quick Answer

  • The best email deliverability tools help brands understand the reason behind emails landing in either the inbox or spam. Tools covered in this guide include GlockApps (inbox placement testing), Mailtrap and Mailgun (sending infrastructure), Warmy and Warmup Inbox (email warm-up), MXToolbox (blacklist monitoring), ZeroBounce (email validation), Folderly and Validity Everest (deliverability monitoring), Smartlead (cold outreach infrastructure and automation), InboxAlly (engagement-based reputation repair), and Google Postmaster Tools (Gmail reputation insights).
  • The right tool depends on the problem you are looking to solve. It could range from testing inbox placement to improving the entire email infrastructure.

After more than a decade in the email marketing industry, one issue shows up more often than most people realize: campaigns underperform simply because the emails never reach the inbox.

On paper, everything seems to be in order, and the campaigns look solid in all aspects. However, the open rates still plummet. And the reason is that emails don’t make it past the spam filters. 

The challenge, i.e., email deliverability, is often tough to spot and goes unnoticed. The root cause is not always obvious, and campaign performance drops without a clear explanation. Thus, monitoring email deliverability matters if you don’t want to land in spam folders.

In this guide, we will review the best email deliverability tools that help marketers test deliverability and identify (and solve) issues before they affect campaign performance.

What Are Email Deliverability Tools?

Email deliverability indicates how consistently your emails are landing in your subscribers’ inboxes, instead of being filtered into spam or any other folder. 

Many email service providers (ESPs) already have the basic deliverability features. It generally includes an authentication setup, reputation checks, and consistent deliverability reports. However, these features only provide a limited understanding of how mailbox providers handle your emails. 

So, what you need are specialised email deliverability tools that offer deeper insights. The ones that test inbox placement, monitor sender reputation, check authentication settings, and identify issues that may trigger spam filters. 

If you want greater control and clearer visibility into your email deliverability and inbox placement, these tools can provide the insight you need.

Best Email Deliverability Tools (Quick Comparison)

Each email deliverability tool focuses on a different stage of the email delivery process. We curated a list of the 12 best email deliverability tools in the industry that cover the most important capabilities. 

Before we dive into the details of every tool, here’s a quick comparison table – 

Tool Inbox Placement Testing Spam Testing Authentication/DNS Check Reputation Monitoring Email Validation
GlockApps ✓  ✓  ✓  ✓ 
Mailtrap ✓  ✓  ✓ 
Mailgun ✓  ✓  ✓ 
Warmy ✓ 
MXToolbox ✓  ✓  ✓ 
Warmup Inbox ✓ 
ZeroBounce ✓  ✓ 
Folderly ✓  ✓  ✓  ✓ 
Validity Everest ✓  ✓  ✓  ✓ 
Smartlead ✓  ✓ 
InboxAlly ✓ 
Google Postmaster Tools ✓ 

12 Best Email Deliverability Tools

Now, let’s get into the important tools and their deliverability capabilities. The tools mentioned below are widely used by email marketers to monitor inbox placement and open rates. Let’s dive right in – 

1. GlockApps

Best for: Inbox placement testing and spam filter analysis. 

Source

GlockApps is an email deliverability testing tool that helps brands understand where their email lands after they have sent it. 

Its core tool, Inbox Insight, tests email placement across major ESPs like Gmail, Outlook, and Yahoo. After you run the test, the platform shows whether emails land in the inbox, spam folder, or any other tab. Thus, the users get a clear insight into their inbox placement. 

GlockApps also checks emails against major spam filters like Google Spam Filter, Barracuda, and Spam Assassin to calculate a spam score. It also identifies content issues that may actually be the cause of triggering spam filters. 

Apart from spam testing, the platform also provides IP and domain analytics that show the chain of IPs used to send emails, sender scores, and blocklist statuses. This tool also verifies authentication records (SPF, DKIM, DMARC) to ensure emails have passed all the necessary email deliverability checks. 

What makes it different?

GlockApp provides detailed inbox placement testing across multiple mailbox providers. It shows users where emails land before the campaigns are live. 

Key Features

  • Inbox placement testing across multiple mailbox provider dashboards.
  • Spam testing, which identifies content or formatting issues.
  • IP analytics showing sender score and blocklist records.
  • Domain analytics and blocklist monitoring.
  • Authentication checks for SPF, DKIM, and DMARC.

Pros

  • Reliable inbox placement testing across major providers such as Gmail and Outlook.
  • Checks emails against common spam filters to identify potential issues before sending.
  • Monitors domain and IP reputation and alerts you if they appear on blocklists.
  • Verifies authentication records including SPF, DKIM, and DMARC.
  • Clear reports that make deliverability problems easier to diagnose.

Cons

  • The seed list used for testing is relatively small compared with some enterprise platforms.
  • Limited integrations with certain email marketing tools.
  • Pricing can add up if you run a large number of tests each month.

Pricing

GlockApps offers both free tools and a variety of paid plans – 

  • Free plan includes limited spam tests and basic checks.
  • Essential: Pricing can add up if you run a large number of tests each month.
  • Growth: about $99/month with higher testing limits and additional sending accounts.
  • Enterprise: around $129/month with expanded monitoring and testing capacity.

2. Mailtrap

Best for: Improved sending infrastructure and safe email testing. 

Source

Mailtrap is an email delivery platform that is designed for product and development teams who want to send large volumes of transactional or marketing emails. 

Mailtrap provides an email API & SMTP service that helps teams send emails reliably while monitoring deliverability performance.

One of mailtraps major strengths is its analytics dashboard, which shows key deliverability metrics across different mailbox providers. This will give you a clearer view of how emails are performing once they are sent. 

Mailtrap also includes email testing and sandbox environments, which allow developers to safely test emails before they reach the actual users. This helps identify formatting or deliverability issues during development.

What makes it different?

Unlike tools that focus heavily on inbox placement, Mailtrap focuses on sending infrastructure and analytics. They build, test, and monitor email performance from one platform. 

Key Features

  • Email API and SMTP service for sending transactional and marketing emails.
  • Detailed deliverability and engagement analytics dashboards.
  • Email sandbox environment for safe testing in staging or development.
  • Built-in email logs and performance tracking.
  • Authentication checks for SPF, DKIM, and DMARC.

Pros

  • Strong deliverability analytics and reporting.
  • Reliable sending infrastructure for high-volume email campaigns.
  • Email sandbox makes it easy to test emails before going live.
  • Supports both SMTP and API-based sending.

Cons

  • More developer-focused than traditional deliverability tools.
  • Inbox placement testing is not as detailed as dedicated testing platforms.
  • Some advanced deliverability features are only available on higher plans. 

Pricing

Mailtrap offers a free plan that allows up to 1,000 emails per month. It also offers some paid plans. 

  • Basic – from $15/month
  • Business – from $85/month
  • Enterprise – from $750/month

Higher payment plans increase sending limits and have other advanced deliverability features. 

3. Mailgun

Best for: Scalable transactional email delivery with SMTP relay or RESTful email API

Source

Mailgun is an email infrastructure platform built for teams that must send large volumes of transactional or marketing emails. 

This platform allows teams to send emails via SMTP relay or RESTful email API. These services make it easy to integrate email directly into applications. Thus, Mailgun automatically becomes a popular choice for SaaS companies and platforms that need reliable email delivery at scale. 

Mailgin also offers tools that support performance along with deliverability. Its email validation service checks email addresses before sending, so it helps remove invalid or risky contacts that could cause bounces. For deeper deliverability insights, Mailgun provides “Mailgun Optimize”, a tool which helios teams monitor performance and improve inbox placement. You can also use its tracking and analytics feature to enhance engagement and overall performance. 

What makes it different?

Instead of focusing only on deliverability testing like other traditional email deliverability tools, Mailgun provides the sending infrastructure that powers many modern email systems.

Key Features

  • Email sending via SMTP relay and RESTful API.
  • Email validation API to detect invalid or risky addresses.
  • Deliverability optimization tools through Mailgun Optimize.
  • Detailed tracking, analytics, and webhooks.
  • Email inspection and testing tools before sending campaigns.

Pros

  • Reliable platform for high-volume email sending.
  • Flexible API-based infrastructure for developers.
  • Email validation helps maintain clean mailing lists.
  • Strong analytics for tracking delivery and engagement.

Cons

  • More developer-focused than traditional email marketing platforms.
  • Setup may require technical knowledge.
  • Advanced deliverability tools are part of separate products like Mailgun Optimize.

Pricing

Mailgun has a free plan that allows users to send approximately 100 emails/day. 

It also offers paid plans,

  • Basic – from $15/month for around 10,000 emails per month.
  • Foundation – from $35/month for about 50,000 emails per month.
  • Scale – from $90/month for about 100,000 emails per month

Mailgun also has higher plans that include additional features like dedicated IP pools, send-time optimization, and extended analytics retention. 

4. Warmy.io

Best for: Automated email warm-up to build sender reputation.

Source

Warmy is an email deliverability platform that focuses on automated email warm-up and inbox placement improvements. It helps businesses gradually build a positive sender reputation so their emails are more likely to land in the primary inbox and not in spam. 

Warmy’s process is simple. It automatically sends and interacts with warm-up emails across a network of real inboxes. These interactions simulate normal email activity (opening a message or marking it important) to help mailbox providers recognize the sender as trustworthy. 

Warmy also has deliverability monitoring tools that oversee inbox placement and provide a spam score analysis. Thus, users can then identify issues that may be affecting final email performance. In addition to that, the platform integrates with Google Postmaster Tools for deeper visibility into domain reputation. 

Businesses that are running cold outreach or high-volume email campaigns use this tool for their benefit. 

What makes it different?

Warmy uses automated warm-up activity across real inboxes to gradually build sender reputation and enhance inbox placement. 

Key Features

  • Automated email warm-up using a network of real inboxes.
  • Inbox placement and deliverability monitoring.
  • Spam score and sender reputation analysis.
  • Integration with Google Postmaster Tools.
  • Deliverability insights and expert support.

Pros

  • Helps build and maintain a positive sender reputation.
  • Automated warm-up reduces the risk of triggering spam filters.
  • Automated warm-up reduces the risk of triggering spam filters.
  • Provides deliverability insights and monitoring tools.

Cons

  • Focused mainly on warm-up and deliverability improvement, not full email sending infrastructure.
  • Requires ongoing warm-up activity for best results.
  • Some advanced deliverability features may require higher-tier plans.

Pricing

Unlike the other tools, Warmy offers only a 7-day free trial, but no credit card details need to be input. However, the rest of the plans depend on the type of sender and volume of email activity. Plans include – 

  • B2B sender plans for business email outreach.
  • B2C sender plans for consumer email campaigns.
  • Custom plans for larger organizations.

There are higher-paid plans available for Google Postmaster integration and deliverability monitoring. 

5. MXToolbox

Best for: Blacklist monitoring and email infrastructure diagnostics.

Source

MXToolbox is an email deliverability platform designed to help businesses keep a check on their sending infrastructure and identify issues that affect their email deliverability. 

MXToolbox detects and analyzes configuration problems that could cause emails to be blocked or flagged as spam. 

One of its most commonly used features is blacklist monitoring. It scans dozens of blocklists to understand whether a sending IP or any other domain is flagged. If an issue is detected, MXToolbox provides alerts and guidance on how to resolve it. 

The platform also includes several diagnostic tools that verify important authentication settings to ensure that sending domains are correctly configured for email delivery. 

What makes it different? 

Unlike the other tools, quite focused on sending and warm-ups, MXToolbox specializes in domain health and blacklist monitoring.

Key Features

  • Blacklist monitoring for IP addresses and domains.
  • Authentication checks for SPF, DKIM, and DMARC.
  • Email header analysis and deliverability diagnostics.
  • DNS and domain configuration testing.
  • Alerts for reputation and configuration issues. 

Pros

  • Excellent tool for monitoring sender reputation.
  • Wide range of free diagnostic tools.
  • Helps identify technical deliverability issues.
  • Useful for checking authentication records and DNS configuration. 

Cons

  • Focuses on diagnostics rather than email sending or warm-up.
  • Interface can feel technical for non-technical users.
  • Advanced monitoring features require paid plans. 

Pricing

MXToolbox offers a free plan with access to several diagnostic tools. Apart from that, it has a few paid plans too. 

The Delivery Center plan starts at $129 per month and includes reporting and other advanced email deliverability tools. 

There are higher-tier plans, too, that expand monitoring limits and provide deeper delivery insights. 

6. Warmup Inbox

Best for: Automated inbox warm-up using a network of real inboxes.

Source

Warmup Inbox is an automated email warm-up tool designed to improve sender reputation. It is widely used by marketing teams that run cold outreach or high-volume email campaigns. 

That platform works by connecting your email account to a network of more than 30,000 real inboxes. Once connected, Warmup Inbox automatically sends and replies to emails within the network. These interactions simulate natural email behavior, which helps mailbox providers recognise the sender as legitimate. 

Over time, the process helps build a positive sender reputation, which makes it more likely that your emails land in the primary inbox instead of spam or promotions. 

Warmup Inbox also monitors the health of your email account and also provides reports and recommendations so you can maintain strong deliverability. 

What makes it different?

Warmup Inbox is different from similar tools as it uses a large network of inboxes to simulate natural email engagement. 

Key Features

  • Automated email warm-up using a network of 30,000+ real inboxes.
  • Simulated engagement including opens, replies, and spam removal.
  • Sender reputation monitoring and deliverability reports.
  • Spam testing and inbox placement checks.
  • Integrations with major providers such as Gmail, Outlook, Zoho, and SendGrid. 

Pros

  • Helps establish a positive sender reputation for new or inactive inboxes.
  • Automated warm-up with a realistic engagement activity.
  • Simple setup and quick integration with common email providers.
  • Affordable entry price compared to many deliverability tools. 

Cons

  • Focused mainly on email warm-up, not full deliverability diagnostics.
  • Requires ongoing warm-up activity to maintain reputation. 
  • Limited advanced analytics compared to enterprise deliverability platforms. 

Pricing

Warmup Inbox offers a 7-day free trial with no credit card required. 

Paid plans – 

  • Basic – $15/month per inbox
  • Pro – $49/month per inbox
  • Max – $79/month per inbox

Pricing can vary depending on the number of daily warm-up emails and other reporting features that you require. 

7. ZeroBounce

Best for: Email validation and list cleaning.

Source

Zerobounce is an email validation and deliverability platform designed to help businesses maintain list hygiene. The platform verifies email addresses before sending out the campaigns. This reduces bounce rates and prevents deliverability issues, which are caused by invalid or risky contacts. 

The platform scans all email lists to detect any issues and removes the problematic contacts. This way, you protect your sender reputation, an important factor affecting email deliverability.

ZeroBounce also has additional features like email scoring, blacklist monitoring, inbox placement testing, and DMARC monitoring. If your company is sending large volumes of emails, then ZeroBounce also offers real-time email validation APIs. 

What makes it different?

ZeroBounce stands out in its category for prioritising email validation and list hygiene. 

Key Features

  • Bulk and real-time email validation.
  • Detection of spam traps, disposable emails, and invalid addresses.
  • Email scoring and activity data insights.
  • Blacklist and DMARC monitoring.
  • Inbox placement and email testing tools.

Pros

  • Highly accurate email validation (up to 99.6%).
  • Helps maintain clean email lists and lower bounce rates.
  • Supports bulk verification and API-based validation.
  • Includes several additional deliverability tools.

Cons

  • Primarily focused on email validation rather than email sending.
  • Some advanced deliverability features require paid plans.
  • Pricing depends on validation credits, which may increase with large lists.

Pricing

ZeroBounce offers a freemium plan with limited features, including – 

  • 100 free validation credits per month
  • 1 inbox test
  • 1 email server test
  • blacklist monitoring

Paid plans use a pay-as-you-go credit card system, which starts at about $69 for 5,000 validation credits. Credits can be used for services such as email validation and scoring. 

8. Folderly

Best for: Deliverability monitoring and reputation recovery.

Source

Folderly is an email deliverability platform that helps businesses identify and fix issues that prevent emails from reaching the inbox. This tool takes a preventive approach to help teams improve sender reputation and maintain a healthy email infrastructure. 

The platform analyzes several factors that influence deliverability. It includes DNS records, sending behavior, email content, and domain reputation. It detects potential problems early and provides recommendations to help resolve them before campaigns are launched. 

Folderly also includes monitoring tools that track inbox placement and mailbox health. If an issue occurs, then the platform sends alerts and provides actionable steps to fix the problem. Because of its deeper analysis and ongoing monitoring features, Folderly is often used by sales teams and agencies. 

What makes it different?

Folderly actively identifies and fixes deliverability issues across the entire infrastructure, making it a sought-after solution for many large-scale brands. 

Key Features 

  • Inbox placement and email deliverability monitoring.
  • Detection of spam triggers and infrastructure issues.
  • Analysis of DNS records, IP reputation, and domain health.
  • Real-time alerts for deliverability problems.
  • Integrations with major email service providers via API and SMTP.

Pros

  • Inbox placement and email deliverability monitoring.
  • Detection of spam triggers and infrastructure issues.
  • Analysis of DNS records, IP reputation, and domain health.
  • Real-time alerts for deliverability problems.
  • Integrations with major email service providers via API and SMTP. 

Cons

  • More expensive than basic deliverability testing tools.
  • Primarily designed for business and enterprise users.
  • Setup may require some technical configuration.

Pricing

Folderly does not publicly display detailed pricing on its website. Plans are typically customized based on business needs and deliverability requirements. 

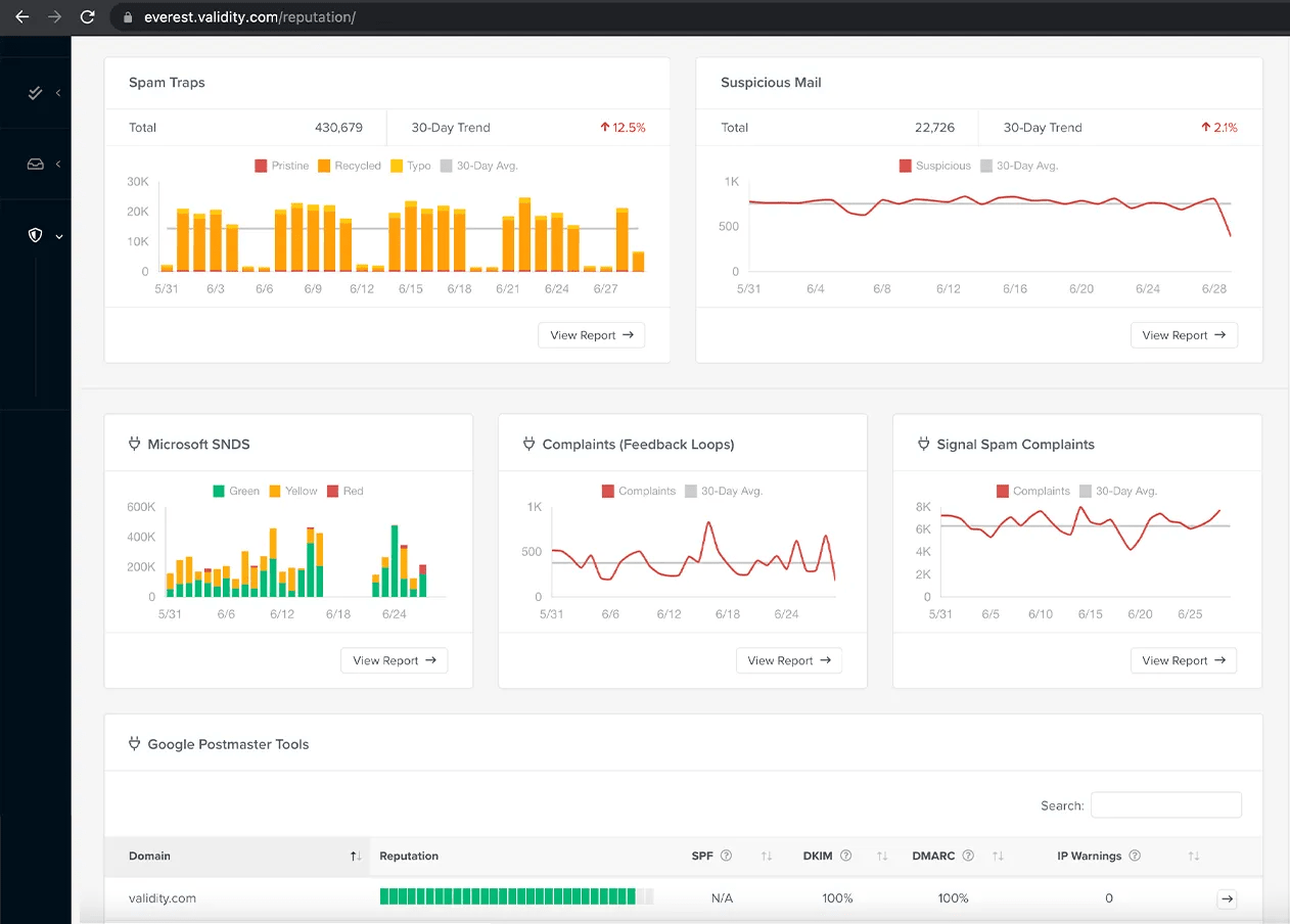
9. Validity Everest

Best for: Enterprise-level deliverability analytics and inbox placement insights.

Source

Validity by Everest is an enterprise email deliverability platform that helps marketers monitor sender reputation and figure out deliverability issues. The platform is now integrated into Litmus from Validity, which provides teams with a single dashboard to build, test, analyze, and deliver email campaigns. 

The tool provides deep insights into how mailbox providers treat your emails. It tracks all the metrics so brands can understand why emails land in spam or promotions, rather than the primary inbox. 

Validity Everest also monitors email authenticity (SPF, DKIM, and DMARC) to maintain a secure and well-configured sending infrastructure. It provides real-time alerts to users so they can identify potential issues and resolve them before they impact campaign performance. 

Usually, this tool is popular among large marketing companies that need to send high volumes of email campaigns on a regular basis. 

What makes it different?

Unlike other tools of the same category, Validity Everest stands out for providing enterprise-level deliverability and benchmarking. 

Key Features

  • Inbox placement testing across major mailbox providers.
  • Monitoring of SPF, DKIM, and DMARC authentication records.
  • Sender reputation tracking and blocklist monitoring.
  • Custom dashboards and performance reports.
  • Engagement analytics including open times, device usage, and audience behavior.
  • Integrations with major email service providers (ESPs).

Pros

  • Comprehensive deliverability monitoring and analytics.
  • Helps identify reputation issues before they affect campaigns.
  • Provides detailed engagement insights and benchmarks.
  • Suitable for large-scale email marketing programs.

Cons

  • Higher pricing compared to many deliverability tools.
  • Primarily designed for enterprise or advanced marketing teams.
  • Some features require additional add-ons or higher plans.

Pricing

Validity offers multiple pricing tiers depending on features and usage. 

  • Elements – starting from $20/month – Includes inbox placement tests, limited email validations, and reputation monitoring.
  • Elements Plus – starting from $525/month – Includes inbox placement testing, email validations, design tests, engagement analytics, and ESP integrations.
  • Professional and Enterprise plans – custom pricing – These plans include advanced capabilities such as competitive intelligence, APIs, send-time optimization, and sender certification.

10. Smartlead

Best for: AI-powered cold outreach with built-in deliverability infrastructure.

Source

Smartlead is a cold email outreach platform that helps businesses scale outbound campaigns while also maintaining deliverability. The platform focuses on improving deliverability while making it easier to manage high sending volumes.

A key part of Smartlead is its built-in sending infrastructure. Domain setup and DNS configuration are handled inside the platform. Whereas, authentication protocols such as SPF, DKIM, and DMARC are configured during setup. Smartlead also runs automated warm-ups to help strengthen sender reputation and support consistent inbox placement.

Beyond infrastructure, Smartlead also manages the outreach workflow. Teams can run multiple mailboxes from the same workspace and track campaigns from one dashboard. Replies can also be organized in a shared inbox. The platform has AI agents that can assist with prospect research, email personalization, reply classification, and send-time optimization, which helps teams scale outreach with less manual work.

It has an interesting feature, “SmartProspect”. It helps them with lead discovery, and it’s build in CRM helps track conversations and campaign activity. 

What makes it different?

Smartlead is different from its competitors because it combines AI-powered outbound automation with dedicated deliverability infrastructure. 

Key Features

  • AI-powered email outreach automation and campaign management.
  • Built-in deliverability infrastructure with automated warm-up.
  • Automatic DNS configuration (SPF, DKIM, DMARC).
  • Sender rotation and mailbox management.
  • SmartProspect lead discovery and verified contact generation.
  • Master Inbox to manage replies from all campaigns in one place.
  • AI agents for prospect research, email personalization, and response handling.
  • Integrated CRM to track deals and outreach activity.
  • Multichannel outreach integrations including LinkedIn and calling tools.

Pros

  • Strong deliverability infrastructure designed for cold outreach.
  • AI automation reduces manual outreach work.
  • Supports unlimited mailboxes and lead storage.
  • Centralized inbox for managing replies across campaigns.
  • Integrated lead generation and CRM features.

Cons

  • Designed mainly for cold outreach rather than traditional email marketing.
  • Some advanced features may require higher-tier plans.
  • Setup may feel complex for beginners running small campaigns.

Pricing

Smartlead has multiple pricing options based on sending volume – 

  • Base: $39/month – includes 6,000 email sends and basic features.
  • Pro: $94/month – includes higher sending limits and additional tools.
  • Unlimited Smart: $174/month – includes unlimited storage and expanded features.
  • Unlimited Prime: $379/month – includes advanced infrastructure, dedicated support, and premium features.

11. InboxAlly

Best for: Engagement-based deliverability recovery.

Source

InboxAlly is especially designed to improve inbox placement by teaching mailbox providers that your emails are legitimate and something your users signed up for. It works similarly to an advanced email warm-up tool but relies more on simulating real engagement signals. 

The platform sends emails to a network of seed inboxes, where automated actions are performed to mimic natural user behavior. These actions include clicking on links, replying to messages, or moving emails from spam or promotion tabs to the primary inbox. This way, they can mark your emails as “not spam”. 

These engagement signals help train mailbox providers such as Gmail and Outlook to recognise your emails as valuable content. 

To effectively use the platform, InboxAlly provides a list of seed email addresses that users add to their email campaigns. After sending the emails, the system automatically performs the selected engagement actions and provides insights into inbox placement and email performance. 

They also have a free spam testing tool. Users can send an email to the provided audit addresses to receive a deliverability report without having to create an account. 

What makes it different?

InboxAlly is different from other tools by generating engagement signals like opens, replied, and spam corrections. 

Key Features

  • Automated engagement actions such as opens, clicks, and replies
  • Ability to move emails from spam or promotions to the primary inbox.
  • Seed inbox network for improving sender reputation.
  • Inbox placement monitoring and performance dashboard.
  • Free spam testing tool for quick deliverability checks.

Pros

  • Simulates real engagement signals that improve deliverability.
  • Helps recover sender reputation for domains with spam placement issues.
  • Includes monitoring tools to track inbox placement.
  • Free spam tester available without sign-up.

Cons

  • Simulates real engagement signals that improve deliverability.
  • Helps recover sender reputation for domains with spam placement issues.
  • Includes monitoring tools to track inbox placement.
  • Free spam tester available without sign-up.

Pricing

InboxAlly pricing is based primarily on the number of daily seed emails included in the plan. 

  • Starter – from $149/month – Includes up to 100 seed emails per day and 1 sender profile.
  • Plus – from $645/month – Includes up to 500 seed emails per day and 5 sender profiles.
  • Premium – from $1,190/month – Includes 1,000+ seed emails per day, 10 sender profiles, and progress sessions.
  • Enterprise – custom pricing – Includes thousands of seed emails per day, unlimited sender profiles, and advanced support options.

12. Google Postmaster Tools

Best for: Gmail sender reputation and spam complaint monitoring.

Source

Google Postmaster Tools is a free platform provided by Google. It helps email senders understand how Gmail evaluates their email campaigns. It provides visibility for sender reputation, spam hikes, and other technical signals that affect inbox placement. 

This tool is primarily designed for high-volume senders and gives users direct insight into how Gmail views their sending domain and IP addresses. This data helps teams detect vulnerabilities early on in the program and adjust their sending practices before campaigns begin landing in spam. 

Once a domain is verified, Google Postmaster Tools generates dashboards that track important metrics such as spam complaints and other errors related to deliverability. With this, you can maintain a healthy reputation and improve email deliverability over time. 

Now, since the data comes directly from Gmail’s infrastructure, the platform is widely used by marketers and deliverability specialists to monitor inbox placements. 

What makes it different?

Google Postmaster is known for providing deliverability insights directly from Gmail’s infrastructure. 

Key Features

  • Monitoring of domain and IP reputation in Gmail.
  • Spam rate tracking based on user complaints.
  • Authentication reporting for SPF, DKIM, and DMARC.
  • Feedback loop data for spam complaints.
  • Encryption and delivery error reporting.
  • Gmail-specific deliverability insights.

Pros

  • Monitoring of domain and IP reputation in Gmail.
  • Spam rate tracking based on user complaints.
  • Authentication reporting for SPF, DKIM, and DMARC.
  • Feedback loop data for spam complaints.
  • Encryption and delivery error reporting.
  • Gmail-specific deliverability insights.

Cons

  • Completely free to use.
  • Data comes directly from Gmail’s sending infrastructure.
  • Helps diagnose reputation and spam complaint issues.
  • Essential tool for monitoring Gmail deliverability performance.

Pricing

Google Postmaster Tools is completely free to use. To access the platform, users must verify their domain using a Gmail or Google Workspace account. The platform also requires a considerable number of emails so that the detailed data becomes available. 

How to Choose the Right Email Deliverability Tool

Every deliverability tool solves a different problem. While some help you test inbox placement, others work on improving sender reputation. The right choice, however, depends on what is the core reason behind your deliverability issues. 

So, to understand which tool is perfect for your needs, start by understanding the problem you’re trying to solve. 

  • Trying to see where emails land? Use an inbox placement or spam testing tool like GlockApps or Validy Everest
  • Sending from a new domain or IP? Maybe try Warmy, Warmup Inbox, or InboxAlly to help build or improve your sender reputation. 
  • High bounce rates hurting email deliverability? Use list validation tools like ZeroBounce
  • Trying to monitor sender reputation and technical setup? Tools like MXToolbox or Google Postmaster Tools help track blacklist status and domain reputation. 
  • Sending large volumes of emails from one application? Platforms like Mailgun or Mailtrap provide infrastructure and analytics to manage deliverability. 

Once you understand the issue, we recommend you test a few tools before committing to one because most of them offer free trials or free versions. 

Best Email Deliverability Tools – Conclusion

Email delivery can make or break your email marketing campaign. Like we stated before, even a well-designed campaign won’t perform well if emails never land in the inbox. Thus, if you have a dedicated email deliverability tool to help you monitor reputation, you will be able to identify issues that will inevitably affect your campaign. 

The right solution depends on your needs. In fact, you can also use a combination of multiple tools to get the best visibility into your email performance. 

If you need deeper support beyond tools, our email deliverability agency can help. From email deliverability audits and infrastructure setup to ongoing monitoring, our experts work with brands to diagnose deliverability issues. We can help your campaigns consistently reach the correct inbox. 

FAQ

Q. Why are tools like Litmus, Email on Acid, and Kickbox not included in this list? 

A. This list focuses specifically on tools that help monitor and improve email deliverability, such as inbox placement testing, reputation monitoring, and email warm-up. Platforms like Litmus and Email on Acid mainly focus on email design testing, while Kickbox primarily specializes in email validation rather than broader deliverability monitoring.

Q. How to check the deliverability of emails? 

A. You can check email deliverability by running inbox placement tests using deliverability tools. These tools send test emails to seed inboxes across providers like Gmail and Outlook and report where the email lands, along with spam score, authentication status, and reputation insights.

Q. How can I improve my email deliverability? 

A. To improve email deliverability, maintain good list hygiene, authenticate your domain with SPF, DKIM, and DMARC, warm up new domains gradually, and monitor sender reputation. Sending relevant content to engaged subscribers and avoiding sudden spikes in sending volume also helps keep emails out of spam folders.

Q. How do I know if my domain or IP is blacklisted?

A. To improve email deliverability, maintain good list hygiene, authenticate your domain with SPF, DKIM, and DMARC, warm up new domains gradually, and monitor sender reputation. Sending relevant content to engaged subscribers and avoiding sudden spikes in sending volume also helps keep emails out of spam folders.

Garin Hobbs

Garin Hobbs

About Author

Garin Hobbs is a seasoned Martech and Marketing professional with over 20 years of successful product marketing, customer success, strategy, and sales experience. With a career spanning across ESPs, agencies, and technology providers, Garin is recognized for his broad experience in growing email impact and revenue, helping launch new programs and products, and developing the strategies and thought leadership to support them. Understanding how to optimally align people, process, and technology to produce meaningful outcomes, Garin has worked to deliver sustainable improvements in consumer experience and program revenue for such brands as Gap, Starbucks, Macy’s, Foot Locker, Bank of America, United Airlines, and Hilton Hotels. For more information, follow him on Linkedin

Leave a Reply

Your email address will not be published. Required fields are marked *

Interested In Collaborating?

Get in touch today!

Enter your information below to request a free, no-obligation consultation.






    Yes

    (InboxArmy doesn't work or provide email list buying or rental service.)

    Image
    mjff

    “We looked at 16 different agencies, interviewed 8 of them and selected InboxArmy as number 1 pick.”

    We hired InboxArmy to redesign Salesforce Marketing Cloud emails. The goal was to create a new master template that matched branding using industry best practices. After we signed the SOW, we had a couple discovery calls, submitted our brief and branding document. Once we were on the same page, InboxArmy did design in batches, we had 3 rounds of reviews and once all was finalized IA coded and implemented the templates for us in MC.

    During discovery calls, members of IA were present (covering design and coding). After that we always communicated with our representative, Charlie. Being able to understand branding and our needs, design capabilities, coding pace, responsiveness and always willing to go step beyond for this project.

    Felt like IA and we were on the same team.

    Barbara Puszkiewicz-Cimino
    Associate Director